** 本記事は、sophos-firewall-v21-streamlined-management の翻訳です。最新の情報は英語記事をご覧ください。**
Sophos Firewall v21 では、日々の管理の合理化とユーザーエクスペリエンス全体の向上を目的に、いくつかの機能強化が行われています。
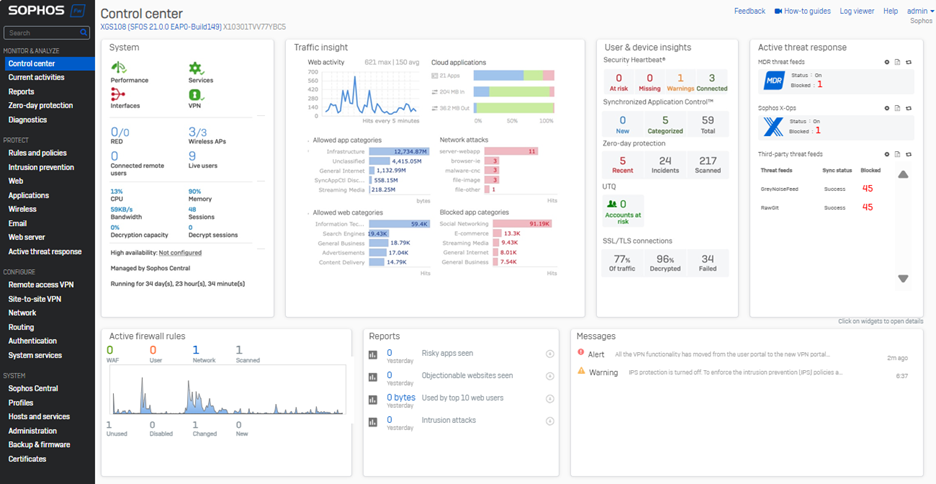
ユーザーインターフェイスの改善:
- レスポンス性能の大幅な向上
- 最新のソフォススタイルガイドラインに準じ、Sophos Central およびその他のソフォス製品との一貫性を実現
- ワイドスクリーンディスプレイをより効果的に活用できるように水平レイアウトを改善
- 従来通りのフリップ機能とドリルダウン機能はそのままに、新しいカードビューにより、重要なネットワークイベントやデータの可視性がさらに向上
- まったく新しい Active Threat Response カードにより、MDR、Sophos X-Ops、およびサードパーティの脅威フィードからの脅威情報を 1 つの見やすいセクションに統合

ネットワークオブジェクトの参照
- インターフェイス、ゾーン、ゲートウェイ、SD-WAN プロファイルに関して、ネットワークオブジェクトの使用状況が新たに可視化されました。これらの画面で新しいインジケーター [usage] をクリックするだけで、関連するネットワークオブジェクトのクイックビューが表示されます。その後、ドリルダウンすれば、オブジェクトの詳細と設定をその場で表示または編集できます。
- オブジェクト参照 (使用状況) のカウントを取得するための新しい XML API も搭載しているので、使用されていないオブジェクトも可視化されます。詳細とデモは以下の動画をご覧ください。

アーリーアクセスプログラムにご参加いただくと、Sophos Firewall v21 のこの優れた新機能をご利用いただけます。アーリーアクセスプログラムに登録し、メールに記載されているリンクをクリックしてファームウェアのアップデートパッケージをダウンロードし、Sophos Firewall にインストールするだけです。
新機能ガイドをダウンロードして、Sophos Firewall v21 のすべての新機能の概要をご確認ください。




