** 本記事は、Sophos Firewall v21.5: DNS protection の翻訳です。最新の情報は英語記事をご覧ください。**
ソフォスは昨年、Sophos DNS Protection を Sophos Firewall Xstream Protection をご利用のすべてのお客様に追加料金なしで提供を開始し、3月には Sophos Central の管理地域のサポートを世界中に拡大しました。そしてこの度、v21.5 では DNS Protection を Sophos Firewall に統合しました。
デモ動画
この動画では、新しい DNS Protection ウィジェットの詳細なデモと、ファイアウォールやデバイスでの DNS Protection の設定方法、トラブルシューティングの手順をガイド付きで解説しています。
新機能
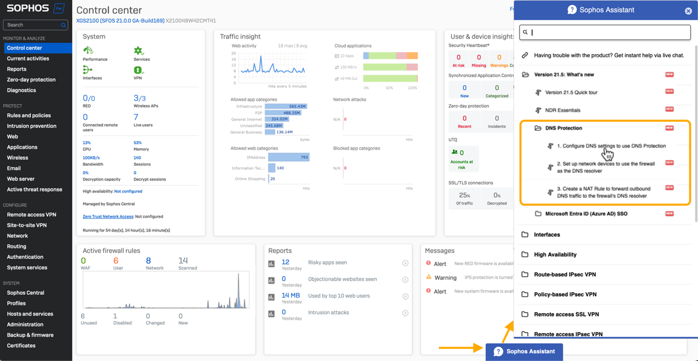
DNS Protection のステータスを表示する新しいコントロールセンターウィジェットが追加されました。

また、お使いのファイアウォールやデバイスでの DNS Protection の設定手順、さらには強制的に DNS Protection を使用させるための NAT ルールの設定手順をガイド付きで説明するチュートリアルも用意されています。コントロールセンターの画面下部にある「Sophos Assistant」タブをクリックすると、これらのガイドツアーにアクセスすることができます。

こちらのドキュメントをご活用ください
DNS Protection の設定方法の詳細については、オンラインドキュメントをご覧ください。
今すぐ使用する
アーリーアクセスプログラムにご参加いただくと、Sophos Firewall v21.5 のこの優れた新機能をご利用いただけます。アーリーアクセスプログラムに登録し、メールに記載されているリンクをクリックしてファームウェアのアップデートパッケージをダウンロードし、Sophos Firewall にインストールするだけです。



