El año pasado, pusimos Sophos DNS Protection a disposición de todos los clientes de Sophos Firewall Xstream Protection sin coste adicional y, en marzo, ampliamos la compatibilidad de Sophos Central con todas las regiones del mundo. Ahora, con la versión 21.5, integramos aún más la protección DNS en Sophos Firewall.
Vídeo de demostración
Mira este vídeo para ver una demostración detallada del nuevo widget de protección DNS y tutoriales guiados sobre cómo configurar la protección DNS en tu firewall y tus dispositivos, y cómo solucionar problemas:
Novedades
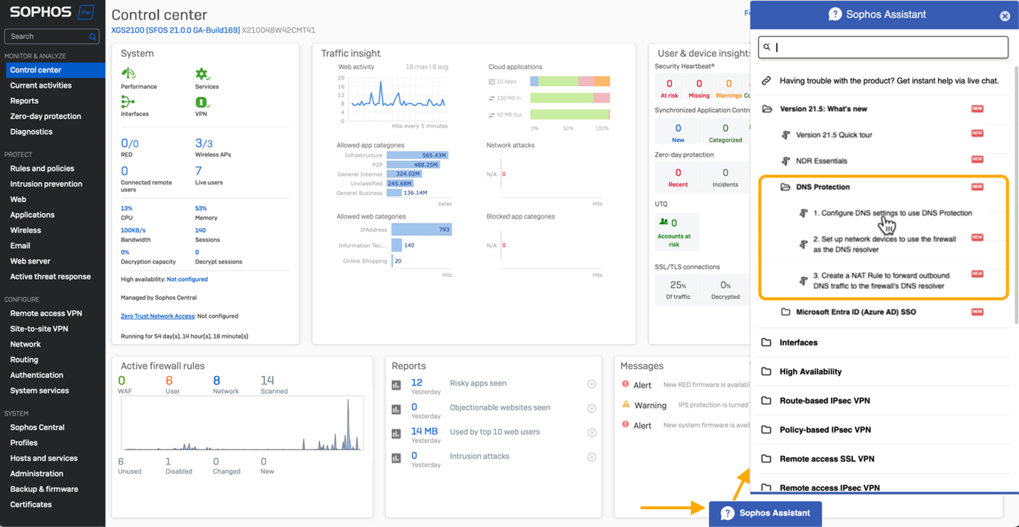
Hay un nuevo widget en el Centro de control que indica el estado de la protección DNS:

También hay tutoriales guiados que te explican paso a paso cómo configurar la protección DNS en tu firewall y tus dispositivos, e incluso cómo configurar una regla NAT para aplicar el uso de la protección DNS. Haz clic en la pestaña «Asistente de Sophos» en la parte inferior de la pantalla del Centro de control para acceder a estas visitas guiadas.

Documentación útil
Consulta la documentación en línea para obtener información detallada sobre cómo configurar la protección DNS.
Empieza hoy mismo
Empieza a aprovechar esta nueva y fantástica función de Sophos Firewall v21.5 participando en el programa de acceso anticipado. Solo tienes que registrarte en el programa, hacer clic en el enlace del correo electrónico para descargar el paquete de actualización del firmware e instalarlo en tu Sophos Firewall.




