Sophos Firewall v21 brings several quality-of-life enhancements to streamline day-to-day management and improve the overall user experience.
User interface enhancements
- Significantly enhanced responsiveness
- Refreshed look and feel, integrating the latest Sophos style guidelines for consistency with Sophos Central and your other Sophos products
- Improved horizontal layout to better take advantage of widescreen displays
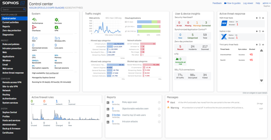
- New card views to further enhance visibility into important network events and data with the same flip and drill-down capabilities as before
- An all-new Active Threat Response card consolidates threat information from MDR, Sophos X-Ops, and third-party threat feeds into a single, easy-to-view section

Network object references
- New visibility into network object usage is now provided for interfaces, zones, gateways, and SD-WAN profiles. Simply click the new “usage” indicator on any of these screens for a quick view of the associated network objects. You can then drill down to view or edit the object details and settings in place.
- A new XML API is also provided to retrieve object reference (usage) counts, offering visibility into unused objects. See the video below for details and a demo.

Watch this short demo video to see the new quality of life enhancements in action:
Start taking advantage of this great new capability in Sophos Firewall v21 by participating in the early access program. Simply register for the program, click the link in your email to download the firmware update package, and install it on your Sophos Firewall.
Get the What’s New Guide for a complete overview of all the new features in Sophos Firewall v21.




