Last year, we made Sophos DNS Protection available to all Sophos Firewall Xstream Protection customers for no extra charge, and in March, we extended Sophos Central management region support around the world. Now with v21.5 we’re further integrating DNS protection into Sophos Firewall.
Demo video
Watch this video for a detailed demo of the new DNS protection widget and guided tutorials on how to set up DNS protection on your firewall, your devices, and perform troubleshooting:
What’s new
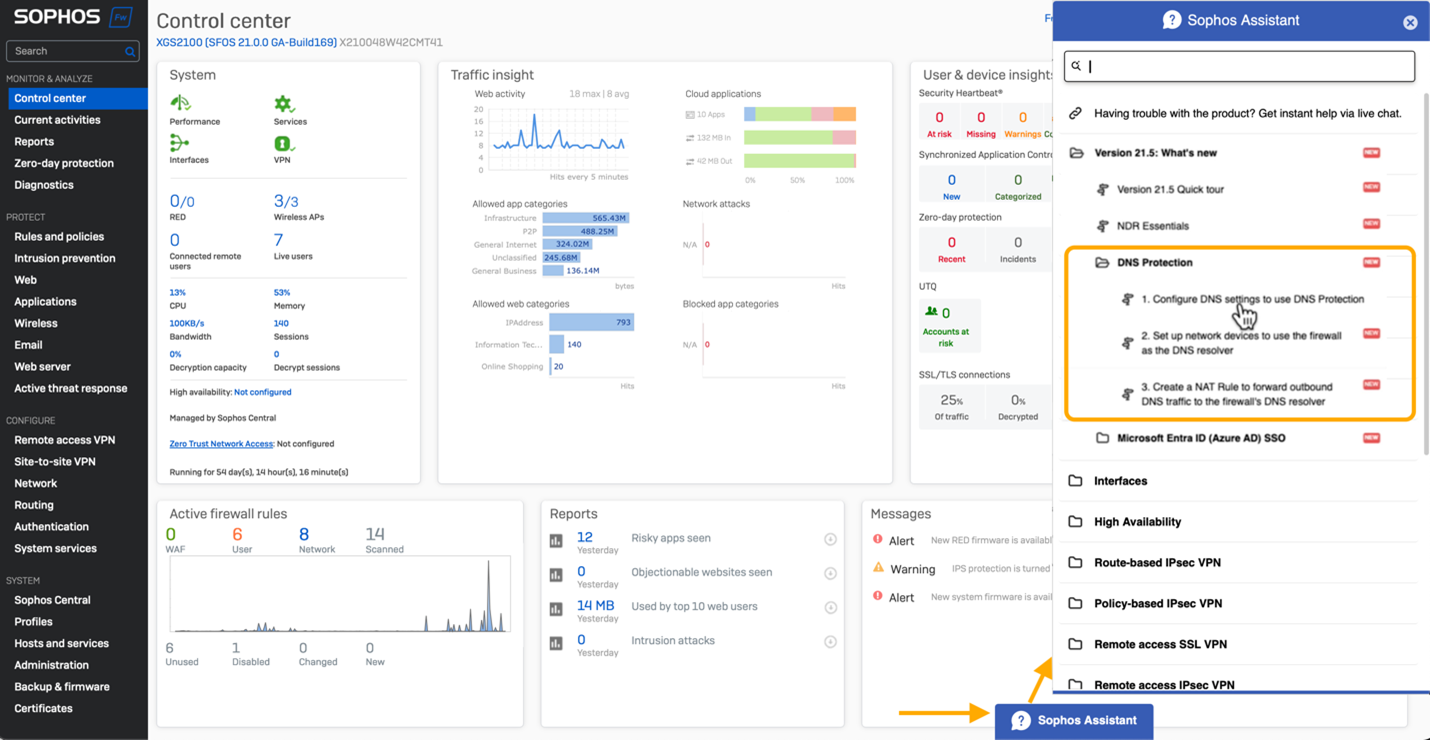
There is a new Control Center widget indicating the status of DNS protection:

There are also guided tutorials that walk you through the steps to set up DNS protection on your firewall, your devices, and even set up a NAT rule to enforce DNS protection usage. Click the “Sophos Assistant” tab on the bottom of your Control Center screen to access these guided tours.

Helpful documentation
Check out the online documentation for full details on how to set up DNS protection.
Get started today
Start taking advantage of this great new capability in Sophos Firewall v21.5 by participating in the early access program. Simply register for the program, click the link in your email to download the firmware update package, and install it on your Sophos Firewall.




